



Maximize your strategy and find the best real-time energy trading opportunities
Bluence Trading software is a SaaS energy trading platform that helps you maximize your profits by managing risk in the wholesale markets. In addition, it allows access to multiple markets, saving resources by working with a single platform. Through robotics, Bluence Trading performs an advanced and automatic execution of the strategy.
Reduce time spent on manual tasks and repetitive actions by more than 25%
Book a Demo
Compete with an edge. Get the most out of your energy

Automates trading, increasing operations, reducing deviations and errors, preventing losses, and opening access to otherwise unreachable markets

Incorporate variables into the strategy that are difficult to manage manually, thanks to the system's advanced algorithms and robotics.

Track your participation in real-time, monitor performance, and act quickly to optimize results

Unattended monitoring lets you configure personalized alerts to receive real-time notifications on market opportunities and anomalies

Expand your market reach with agile trading that facilitates participation in PXs (OMIE) and TSO (REE) while minimizing risks

Simulate electricity market strategies to test scenarios, quantify and compare benefits, analyze agent performance, and improve skills through risk-free training
Quick and easy access
Stay ahead of the curve with automatic updates that adapt to regulatory changes, eliminating manual tasks and freeing up your time.

Hit the ground running and maximize platform value with personalized onboarding and ongoing support from your dedicated Customer Success Manager.

Access cutting-edge technology with minimal upfront commitment: just a one-time setup fee plus a transparent monthly subscription.

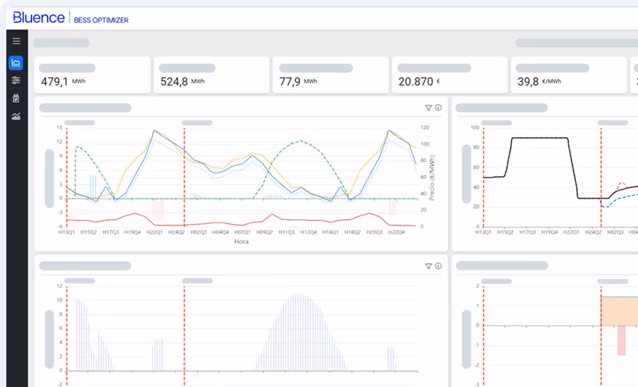
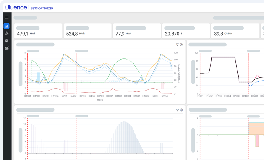
AI-driven bidding, schedule, and real-time dispatch for energy storage assets

Make reliable decision with your assets thanks to automated problem identification and prioritization

Bluence seamlessly connects with your existing systems, enabling automated workflows, real-time data synchronization, and enhanced efficiency across the entire renewable energy value chain.
A roadmap for operators finding profit where others see only technical limits.
Download